Laboratoire de Détection & Prévention d'Intrusions (IDS/IPS) avec Snort, OPNsense & Kali

Plongez au cœur de l'environnement de cybersécurité avancé, où OPFsense orchestre le flux réseau, Snort détecte les menaces en temps réel et Kali Linux simule des attaques sophistiquées. Ce laboratoire est une plateforme robuste pour l'expérimentation des tactiques offensive et défensive, offrant une compréhension approfondie de la sécurité périmétrique et de la réponse aux incidents.

Architecture IDS/IPS : Snort sur PFsense et Tests avec Kali

Déploiement & Optimisation Continue
Cyber Range Personnelle (Red/Blue Team)
IDS/IPS Pare-feu Analyse Réseau Sécurité Périmétrique Threat Intelligence Ethical Hacking Détection de Menaces Règles Snort/Suricata Pcap Analysis Virtualisation Réseau Sécurisé
Technologies & Concepts Clés :
Snort (IDS/IPS) Kali Linux pfSense Wireshark / TShark VirtualBox / Proxmox TCP/IP & Modèle OSI Routage & VLANs Netfilter / PF Règles IDS/IPS Avancées Syslog / ELK Stack (pour logs)
l'image de venome comme logo
l'interface Tornet
[Diagramme réseau du laboratoire Snort et OPNsense avec Kali Linux]
[Interface PFsense montrant le Dashbord PFsens et la configuration Snort]
[Trafic d'attaque généré par Kali Linux et logs Snort associés]
[Édition de règles Snort personnalisées sur le terminal]
[wireshark pcap]
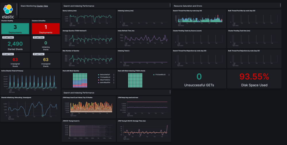
[dashboard elastics scharche]

Objectif Principal : Maîtrise des IDS/IPS en Environnement Réel

Ce projet est une véritable cyber range personnelle, conçue pour explorer en profondeur l'interaction complexe entre les systèmes de détection d'intrusions (IDS) / de prévention d'intrusions (IPS) et les techniques d'attaque modernes. L'intégration de Snort avec un pare-feu robuste comme PFsense permet de simuler des scénarios de sécurité réseau de niveau entreprise et d'affiner les capacités de réponse.

L'objectif est de comprendre non seulement comment les attaquants opèrent avec Kali Linux et ses outils spécialisés, mais surtout comment une infrastructure défensive (Snort sur PFsense) peut les identifier, les journaliser et les bloquer. Ce cycle continu de Red Team (attaque) et Blue Team (défense) permet de construire une expertise pratique inestimable en Threat Hunting, forensique réseau, et rédaction de règles de sécurité pertinentes.

78%
Taux de Détection des Menaces Communes
20+
Règles Snort Customisées
Faible
Taux de Faux Positifs Optimisé
Avancée
Complexité des Scénarios d'Attaque

Le Défi : Complexité et Adaptation aux Évolutions

Déployer un IDS/IPS efficace comme Snort sur un pare-feu hautement configurable tel que PFsense présente plusieurs défis : la gestion fine des règles pour minimiser les faux positifs, l'optimisation des performances sur des volumes de trafic élevés, et l'adaptation constante aux nouvelles techniques d'évasion et menaces émergentes. Il faut également garantir une visibilité complète sur le trafic chiffré et non chiffré.

La Solution : Une Approche Systémique et Itérative

Ce projet résout ces défis par une approche systémique. PFsense assure la segmentation réseau et la gestion du trafic, tandis que Snort effectue l'inspection approfondie des paquets. L'utilisation de Kali Linux pour la simulation d'attaques permet des tests itératifs et un affinement précis des règles IDS/IPS. Cela inclut l'analyse des logs, la corrélation d'événements et la réactivité face aux alertes en temps réel, forgeant une expertise en ingénierie des règles de sécurité.


Plan de Réalisation : Labo Cyber (Attaque & Défense SIEM)

Un plan en 4 jours pour simuler une attaque (Kali/Tor) contre une cible (Win11) et la détecter avec un IDS/IPS (pfSense/Snort) et un SIEM (ELK Stack).

Topologie et Composants Clés du Lab
  • Pare-feu / Routeur pfSense :
    Pilier central du réseau, gérant les interfaces WAN (Internet) et LAN (réseau interne). Il sert de passerelle et de serveur DHCP pour toutes les VMs du laboratoire.
  • Système IDS/IPS (Snort) :
    Intégré comme package dans pfSense, il surveille l'interface LAN. Il est d'abord configuré en mode **IDS** (détection) pour alerter, puis en mode **IPS** (prévention) pour bloquer activement les menaces.
  • Kali Linux (Attaquant) :
    La machine offensive. Elle utilise **Tor** et **Proxychains** pour anonymiser ses attaques (scans Nmap, bruteforce Hydra), simulant un attaquant externe changeant constamment d'IP source.
  • Windows 11 (Cible) :
    La machine victime sur le LAN. Elle est équipée de Winlogbeat pour exporter ses journaux d'événements (échecs de connexion, etc.) vers le SIEM en temps réel.
  • ELK Stack (SIEM) :
    Le cerveau de l'analyse. (Elasticsearch, Logstash, Kibana). Il centralise les logs de **pfSense** (pare-feu), **Snort** (alertes IDS) et **Windows 11** (logs système) pour la corrélation et la visualisation des attaques.
Plan de Réalisation (4 Jours)
  1. 1. Jour 1 : Architecture et Fondations
    Construction de l'infrastructure réseau sur VMware (VMnets WAN/LAN). Installation de toutes les VM (pfSense, Kali, Win11, ELK) et validation de la connectivité de base (DHCP et accès Internet via pfSense).
  2. 2. Jour 2 : Configuration Sécurité (IDS & SIEM)
    Installation de Snort sur pfSense (mode IDS). Configuration de l'envoi des logs de pfSense et Windows (via Winlogbeat) vers le SIEM ELK. Mise en place de Tor/Proxychains sur Kali.
  3. 3. Jour 3 : Simulation d'Attaque et Analyse
    Lancement des attaques (Nmap, Hydra) depuis Kali via Proxychains contre Windows 11. Analyse des alertes dans Snort et corrélation des événements dans Kibana (SIEM) pour visualiser l'attaque complète.
  4. 4. Jour 4 : Prévention Active (IPS) et Reporting
    Basculement de Snort du mode IDS (détection) au mode **IPS (prévention)**. Les règles identifiées sont configurées pour "Bloquer". Validation du blocage en relançant l'attaque et rédaction du rapport final.

Ce laboratoire est un projet personnel en constante évolution, conçu pour tester les dernières techniques d’attaque et de défense.

Focus Attaquant : Kali Linux, Tor & Anonymisation
Machine virtuelle Kali Linux

Machine Kali Linux utilisée pour simuler des attaques dans le laboratoire.

Pour simuler une menace réaliste (APT), l'attaquant ne peut pas conserver une IP statique. Au lieu d'un simple changement d'IP DHCP, ce projet utilise le réseau Tor via Proxychains. Cela permet à Kali de changer son adresse IP publique source pour chaque nouvelle tentative de connexion, rendant le blocage par IP simple (utilisé par l'IPS) difficile à maintenir.

Configuration de Tor et Proxychains sur Kali :

# 1. Mettre à jour et installer les paquets
sudo apt update
sudo apt install -y tor proxychains

# 2. Configurer Proxychains pour utiliser Tor
# (Le fichier /etc/proxychains4.conf doit avoir la ligne suivante à la fin)
socks5 127.0.0.1 9050

# 3. Démarrer le service Tor
sudo service tor start

# 4. Vérifier le changement d'IP (l'IP affichée doit être différente)
proxychains curl ifconfig.me

# 5. Lancer une attaque (ex: scan Nmap) via Tor
proxychains nmap -sT -Pn -n [IP_CIBLE_WIN11]
Règles Snort personnalisées

Règles Snort configurées pour détecter les signatures d'attaques (scans, bruteforce) provenant de Kali.

Alertes Snort

Alertes générées dans pfSense/Snort suite aux attaques simulées.


Composants Clés

Les Acteurs de la Détection & Prévention

[Interface graphique du pare-feu OPNsense avec Snort activé]
Périmètre & Détection

PFsense (Pare-feu & IDS/IPS)

La pièce maîtresse du laboratoire, PFsense gère le routage, le filtrage de paquets et héberge Snort pour l'inspection approfondie du trafic réseau en temps réel.

[Capture d'écran de Kali Linux en action de simulation d'attaque]
Plateforme Offensive

Kali Linux (Attaquant)

Ma machine d'attaque principale, équipée d'une suite complète d'outils de pentesting pour simuler divers scénarios d'intrusion et générer du trafic malveillant.

[Image d'un serveur ou poste de travail cible intentionnellement vulnérable]
Environnement de Test

Machine Cible Vulnérable (Win/Linux)

Un système intentionnellement vulnérable (Windows ou Linux, avec des applications comme DVWA ou Metasploitable) pour simuler des cibles réelles et observer l'efficacité de l'IDS/IPS en action.

[Capture d'écran de Wireshark affichant une analyse de trafic PCAP]
Analyse Post-Incident

Analyse PCAP (Wireshark)

Outil essentiel pour la collecte et l'analyse approfondie des captures de paquets (PCAP), permettant de corréler les alertes Snort avec les actions réseau réelles et de mener des investigations forensiques.

Compétences Techniques Approfondies Développées

Ingénierie des Règles IDS/IPS & Threat Hunting

Maîtrise de la syntaxe avancée de Snort et Suricata, rédaction de règles sur mesure pour détecter des TTPs (Tactics, Techniques, and Procedures) complexes, et capacités de chasse aux menaces proactives.

Architecture Réseau Sécurisée & Pare-feu Avancé

Conception, déploiement et configuration de topologies réseau sécurisées avec **OPNsense**, segmentation réseau (VLANs), routage avancé et optimisation des flux pour la performance et la sécurité.

Analyse Forensique Réseau & Réponse aux Incidents

Capacité à interpréter les alertes IDS/IPS, à analyser profondément les captures de paquets (PCAP) avec Wireshark pour reconstituer les attaques, et à initier des actions de réponse rapides et efficaces.

Blue Teaming Stratégique & Durcissement de Systèmes

Application pratique des principes de la défense active, notamment le renforcement des systèmes (system hardening), la gestion des vulnérabilités, et la mise en œuvre de politiques de sécurité robustes basées sur les retours des tests d'intrusion.

Logging Centralisé & Analyse de Logs de Sécurité

Mise en place de solutions de centralisation des logs (ex: Syslog, Splunk ou ELK Stack) pour une analyse corrélée des événements de sécurité, essentielle pour la détection proactive et la conformité.

Simulation d'Attaques Avancées & Exploitation

Utilisation experte de Kali Linux pour reproduire des techniques d'attaque courantes et complexes (ex: exploits, reconnaissance passive/active, attaques de mots de passe), permettant de valider l'efficacité des défenses.